榮譽資質
公司簡介
反滲透設備
工廠醫院直飲水設備
無負壓供水設備
保安過濾器
工業純水設備
煤礦用水設備
自動軟化水設備
除鐵除錳設備
桶裝水設備
殺菌設備
山泉水設備
污水處理設備
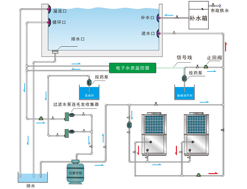
泳池循環水設備
灌裝設備
海水淡化設備
水處理設備耗材
超濾設備
多介質過濾器
淺層砂過濾器
公司新聞
行業動態
一站式凈水解決方案 / 量身定制專用產品 / 高效快捷的客戶服務
客服一
客服二